智光提供集中式光伏電站及分布式光伏電站數據采集,電站監控、運維運營的全套監控管理產品,通過云端大數據分析平臺,應用現代化通信及智能化軟、硬件技術,幫助用戶實現多個光伏電站透明化管理、自動化運維、智能化診斷和輔助決策等核心功能,減少發電量損失,降低運維費用,最大化提升電站效益。

光伏運營系統按功能劃分為綜合數據大屏和電站管理兩種平臺展示,可分別通過web端和移動端同步訪問。其中電站管理平臺主要功能包括電站設備數據展示、告警管理、報表統計等。
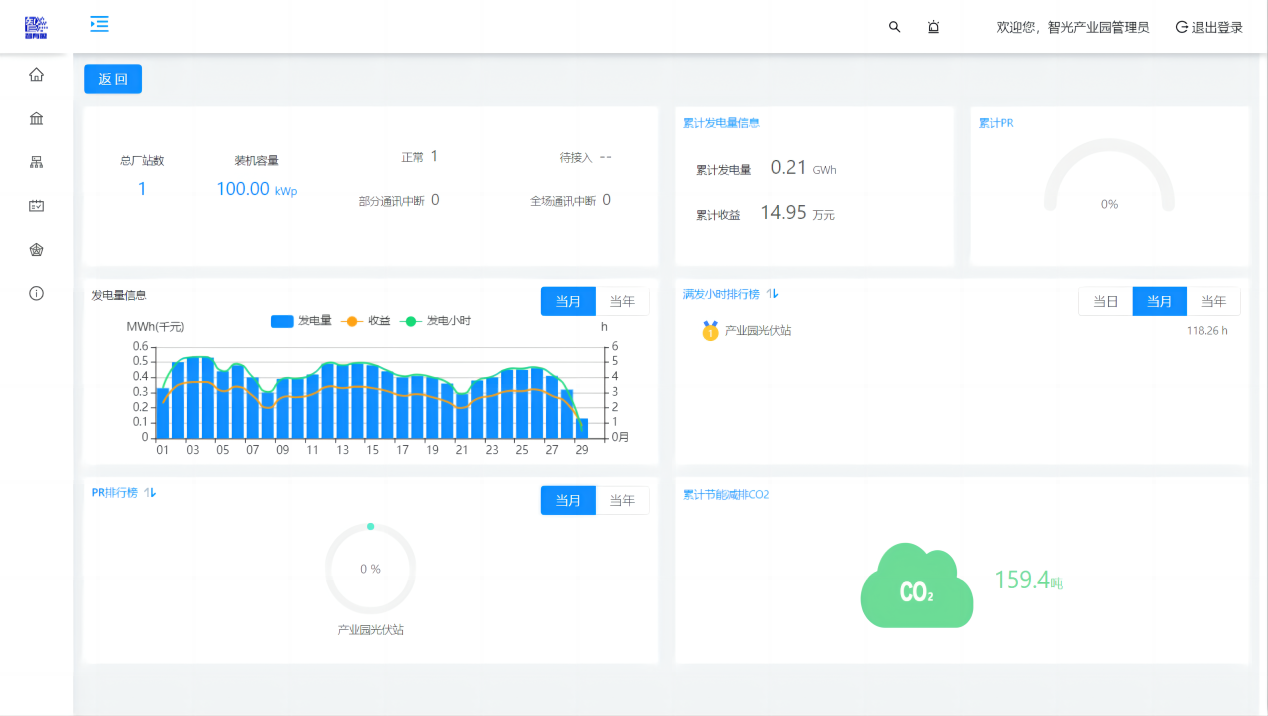
綜合數據大屏包括“項目介紹”、“電站總況”、“實時數據”三個輪播頁面??ㄆ问匠尸F當日/當月/累計總發電量、當日/當月/累計收益、逆變效率、當月每日發電量柱狀圖、當日電站功率曲線圖,并實時展示當月二氧化碳減排量、當前環境溫度、當前輻照強度、當前風速、累計二氧化碳減排量等節能指標。
展示電站對應的設備信息實時數據,逆變器交流電流、電壓、功率的統計匯總曲線,直流側電壓電流監測,以及氣象站風速、溫濕度、輻射、壓力的數據曲線。
告警管理可提供實時告警、歷史告警查詢功能,自定義告警配置及告警屏蔽功能。
報表分析提供逆變器年、月、日發電量報表統計查詢導出功能,逆變器、場站綜合報表統計查詢導出功能,場站生產運行報表統計查詢導出功能。
Contact Us

關注我們